冷链物流解决方案主视觉

以冷链云为核心,打通冷链全链路,实时采集数据,实现数字化运维与集中管控,降本增效

“设备级-车间级-工厂级-集团级”AI能源管理闭环

冷链行业AI赋能

以信息化、智能化手段构建新建冷库园区的数字化运营中枢,打造覆盖“车辆、合同、设备、能源、进出库及园区管理”等全业务环节的一体化综合管理系统。通过系统建设

  • 全面数字化管理
  • 提升作业与管理效率
  • 强化能源与设备运维
  • AI 节能降耗
冷链行业能力图谱

方案优势

Program advantages

设备/能源管理系统

通过 AI 算法动态优化能耗参数,同时实现制冷机组、冷风机等核心设备全状态实时监测与故障预警,节能与安全双保障

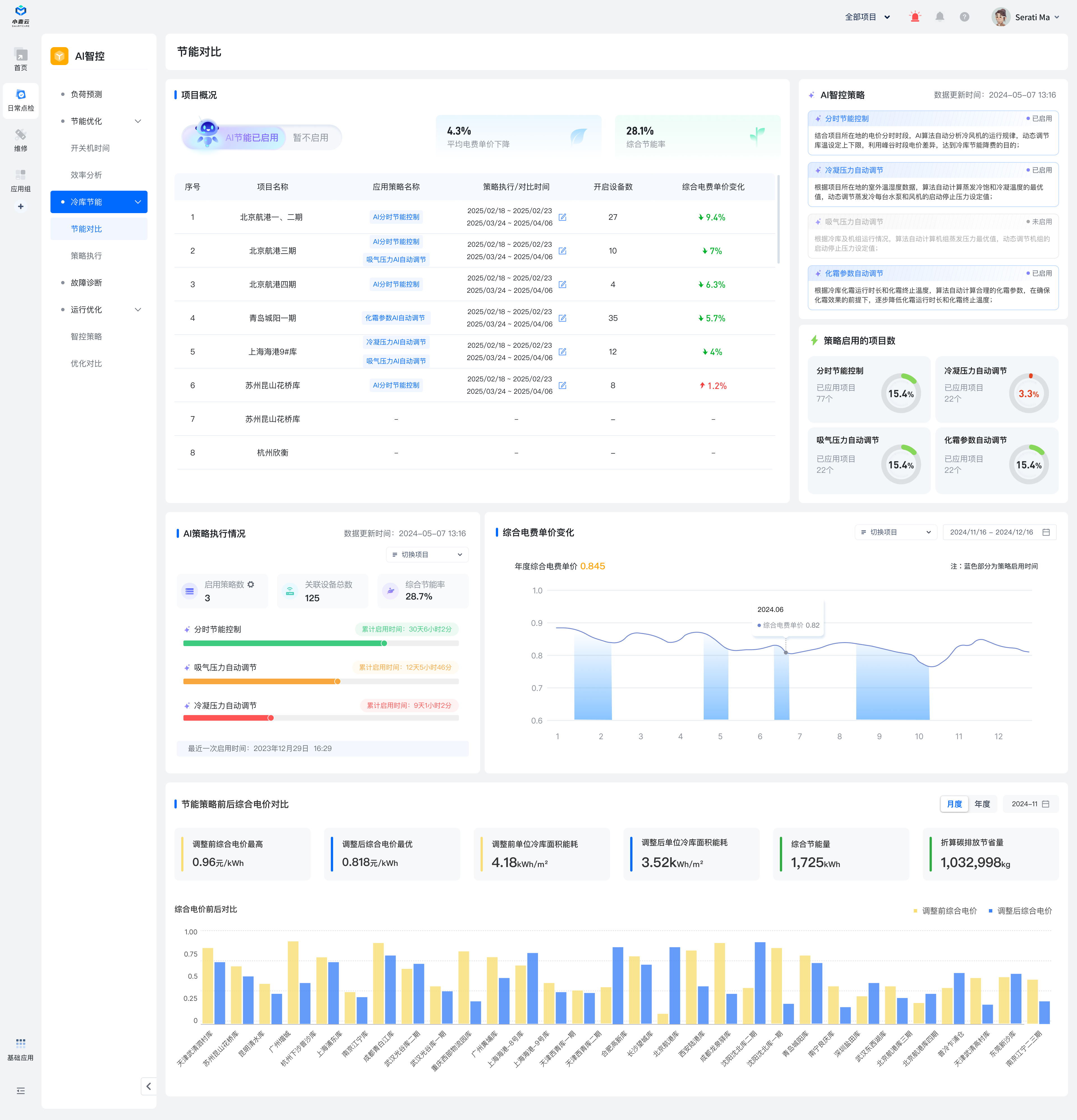
AI节能系统

融合分时电价控制、压力自动调节、穿堂图像识别三大 AI 策略,精准匹配负荷需求,降低综合能耗 15%-20%

冷库作业管理系统

整合 PC 端、移动端、PDA 扫码端与微信商户端,实现入库预约、智能分仓、订单追踪、结算自动化的全流程高效协同

园区管理系统

覆盖视频监控、消防应急等全维度安防保障,搭配车牌自动识别、车位引导、蓝牙寻车功能,破解园区拥堵与安全难题

商户/合同管理系统

支持多类型合同全生命周期管理(签约 - 续签 - 终止),自定义到期预警阈值,流程留痕且资金结算自动联动

应用场景

Application scenarios

冷链设备能源管理大屏

设备/能源管理系统

  • 设备实时监控
  • 故障预警
  • 能耗优化
  • 安全保障

通过 AI 算法动态优化能耗参数,同时实现制冷机组、冷风机等核心设备全状态实时监测与故障预警,节能与安全双保障

AI 节能系统

AI 节能系统 算法驱动,降本成效显著

  • 算法驱动
  • 分时电价控制
  • 压力自动调节
  • AI图像识别

融合分时电价控制、压力自动调节、穿堂图像识别三大 AI 策略,精准匹配负荷需求,降低综合能耗 15%-20%

冷链全程监控助力客户数字化运维

  • 数据看板
  • 项目管理

以冷链云为核心,打通生产、仓储、运输、分销到终端门店的全链路,通过实时采集设备、温湿度、能耗等数据,结合可视化看板与项目管理功能,实现冷链全程数字化运维与集中管控,助力降本增效

冷链全程监控

冷链AI 解决方案

依托能源消耗模型,提升全域节能管控能力。在 AI 赋能下,让能耗监测更精准,让能效优化更高效,节能目标实现更高达成。

结合项目所在地的电价分时时段,小麦AI节能算法自动分析冷风机的运行规律,动态调节库温设定上下限,利用峰谷时段电价差异,从而达到冷库节能降费的目的。

根据项目所在地的室外温湿度数据,小麦AI节能算法自动计算蒸发冷饱和冷凝温度的最优值,动态调节蒸发冷每台水泵和风机的启动停止压力设定值。